首頁 | 收藏本站 | 免費注冊|申請VIP會員|固定排名|廣告服務
中國電氣自動化網首頁
PLC | 電  機 | 變 頻 器 | 人機界面 | 運動伺服 | 控制傳動 | 自動化軟件
DCS | 傳感器 | 通信網絡 | 現場總線 | 數據采集 | 電氣開關 | 數傳測控
電源 | 嵌入式 | 儀器儀表 | 低壓電器 | 機器視覺 | 工業安全 | 工控機
模具 | 電線電纜 | 電子元件 | 成套設備 | 液壓氣動 | 制 冷
機床 | 電力能源 | 機械設備 | 石油化工 | 礦業冶金 | 水工業
物流 | 軌道交通 | 汽車電子 | 工程機械 | 輸 配 電 | 電 梯
產品 企業 供求 新聞
下載 視頻 招聘 期刊 會展 培訓 庫存 論壇 訪談 維修  
熱詞:嵌入式 傳感器 電源 主板 工控機 PLC 人機界面 變頻器

您現在的位置:中國電氣自動化網首頁 >> 文庫首頁>>詳細信息

蘇州現代傳媒廣場酒店電能管理系統的設計與應用 
(發布日期:2019-4-29 16:35:34) 來源:
 
   

0  概述 

蘇州現代傳媒廣場酒店位于現代傳媒廣場位于蘇州工業園區湖東,西鄰南施街,北靠翠園路,中央河以北,總建筑面積約32.8萬平方米,總占地面積約3.77萬平方米,計劃總投資38億元,是蘇州國有單位投資額度較大的文化產業項目。整個項目地下三層,地上由兩棟L型塔樓組成,建筑外觀現代大氣、新穎時尚。辦公塔樓47層,高度214.8米,采用核心筒鋼框架結構體系,裙房演播樓采用重型全鋼結構;酒店塔樓41層,高度164.9米。

本項目為蘇州現代傳媒廣場酒店的電能管理系統。根據配電系統管理的要求,需要對樓層配電箱出線分別進行電能管理,以保證用電的安全、可靠和效。

Acrel-3000型低壓智能配電系統,充分利用了現代電子技術、計算機技術、網絡技術和現場總線技術的新發展,對變配電系統進行分散數據采集和集中監控管理。對配電系統的二次設備進行組網,通過計算機和通訊網絡,將分散的配電所的現場設備連接為一個有機的整體,實現電網運行的遠程監控和集中管理。

1  系統結構描述

本監控系統主要實現蘇州現代傳媒廣場酒店層和變電所0.4kV配電系統進行用電監控與電能管理。監控范圍為398安科瑞自制的多功能電力儀表進行遠程實時監控和電能管理,其中398PZ80L-E4/C。該系統398臺智能監控設備,分25條總線,所有總線通過屏蔽雙絞線拉至通訊管理機TCP/IP網絡連接至值班室監控主機實現總線上儀表與監控主機的數據連通。

本監控系統采用分層分布式結構,即站控層,通訊層與間隔層;如圖(1、(2)、(3所示:

916蘇州現代傳媒廣場酒店電能管理系統能源管理系統-小結873.png 

圖(1)低壓網絡拓撲圖1

916蘇州現代傳媒廣場酒店電能管理系統能源管理系統-小結888.png 

圖(2)低壓網絡拓撲圖2

916蘇州現代傳媒廣場酒店電能管理系統能源管理系統-小結903.png 

圖(3)低壓網絡拓撲圖3

間隔設備層主要為:安科瑞多功能網絡電力儀表、開關量、模擬量采集模塊和智能斷路器等。這些裝置分別對應相應的一次設備安裝在電氣柜內,這些裝置均采用RS485通訊接口,通過現場MODBUS總線組網通訊,實現數據現場采集。

網絡通訊層主要為:串口服務器,其主要功能為把RS485信號轉換成RS232信號,完成現場層和站控層之間的數據交互。

站控管理層:設有高性能工業計算機、顯示器、UPS電源、打印機等設備。監控系統安裝在計算機上,集中采集顯示現場設備運行狀況,以人機交互的形式顯示給用戶。

以上網絡儀表均采用RS485接口和MODBUS-

RTU通訊協議,RS485采用屏蔽線傳輸,一般都采用二根連線,接線簡單方便;通訊接口是半雙工通信通信的雙方都可以接收、發送數據但是在同一時刻只能發送或接收數據數據傳輸速率為10Mbps

RS485接口是采用平衡驅動器和差分接收器的組合,抗噪聲干擾能力增強總線上允許連接多達32設備,傳輸距離為1.2km

2  電能管理系統主要功能

2.1  數據采集與處理

數據采集是配電監控的基礎,數據采集主要由底層多功能網絡儀表采集完成,實現遠程數據的本地實時顯示。需要完成采集的信號包括:三相電壓U、三相電流I、頻率Hz、功率P、功率因數COSφ、電度Epi、遠程設備運行狀態等數據。

數據處理主要是把按要求采集到的電參量實時準確的顯示給用戶,達到配電監控的自動化化和智能化要求,同時把采集到的數據存入數據庫供用戶查詢。

2.2  人機交互

系統提供簡單、易用、良好的用戶使用界面。采用全中文界面,CAD圖形顯示低壓配電系統電氣一次主接線圖,顯示配電系統設備狀態及相應實時運行參數,畫面定時輪巡切換;畫面實時動態刷新;模擬量顯示;開關量顯示;連續記錄顯示等。

2.3  歷史事件

歷史事件查看界面主要為用戶查看曾經發生過的故障記錄、信號記錄、操作記錄、越限記錄提供方便友好的人機交互,通過歷史事件查看平臺,您可以根據自己的要求和查詢條件方便定位您所要查看的歷史事件,為您把握整個系統的運行情況提供了良好的軟件支持。

2.4  數據庫建立與查詢

主要完成遙測量和遙信量定時采集,并且建立數據庫,定期生成報表,以供用戶查詢打印。

2.5  用戶權限管理

針對不同級別的用戶,設置不同的權限組,防止因人為誤操作給生產,生活帶來的損失,實現配電系統的安全,可靠運行。可以通過用戶管理進行用戶登錄、用戶注銷、修改密碼、添加刪除等操作,方便用戶對賬號和權限的修改。

2.6  遠程報表查詢

報表管理程序的主要功能是根據用戶的需要設計報表樣式,把系統中處理的數據經過篩選、組合和統計生成用戶需要的報表數據。本程序還可以根據用戶的需要對報表文件采用定時保存、打印或者召喚保存、打印模式。同時本程序還向用戶提供了對生成的報表文件管理功能。

報表具有自由設置查詢時間實現日、月、年的電能統計,數據導出和報表打印等功能。

3  案例分析

蘇州現代傳媒廣場酒店電能管理系統監控區域為樓層配電箱,本項目針對樓層和變電所配電系統進行用電監控與電能管理。

現場所有回路采用PZ80L-E4/KC多功能儀表,其是針對電力系統、工礦企業、公共設施、智能大廈的電能管理需求而設計的網絡電力儀表,它能測量所有常規電力參數,如:三相電壓、電流、有功功率、無功功率、功率因數、頻率、有功電度、無功電度等多種電參量。并且本儀表帶有2路光電隔離開關量輸入接點,這些接點可以配合智能斷路器實現斷路器的遙信操作。該系列網絡電力儀表主要應用于變電站自動化、配電網自動化、小區電能管理、工業自動化、能源管理系統及智能建筑等領域。

低壓配電二次圖見圖(4),功能有電量遙測主要監測運行設備的電參量,其中包括:線三相電壓,電流,功率,功率因數,電能,頻率等電參量及配出回路的三相電流;遙信功能實現顯示現場設備的運行狀態,主要包括:開關的分、合閘運行狀態和通訊故障報警;斷路器變位時會發出報警信號,提醒用戶及時處理故障。  

916蘇州現代傳媒廣場酒店電能管理系統能源管理系統-小結2570.png 

圖(4)低壓配電二次圖

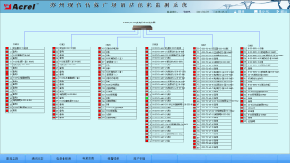
    遙信和遙測報警功能,主要完成對低壓各出線回路的開關運行狀態和負載進線監控,對開關變位和負載越限彈出報警界面指示具體的報警位置并聲音報警,提醒值班人員及時處理。負載越限值在相應權限下可自由設置。具備歷史查詢功能。見圖(5)。

916蘇州現代傳媒廣場酒店電能管理系統能源管理系統-小結2700.png 

圖(5 實時/歷史遙信遙測報警信息查詢

參數抄表功能,主要對低壓各出線回路的電參數進線查詢。支持任意時刻電參數查詢,具備數據導出和報表打印等功能。該報表查詢樓層各低壓回路的電參數,主要包括:三相電流、有功功率和有功電度及變壓器溫度。該報表各回路名稱和數據庫關聯,方便用戶修改回路名稱。見圖(6)。

916蘇州現代傳媒廣場酒店電能管理系統能源管理系統-小結2852.png 

                    圖(6 參數抄表

用電量報表功能,可選擇時間段進行查詢,支持任意時間段電度累計查詢,具備數據導出和報表打印等功能。為值班人員提供了可靠的電能報表。該報表各回路名稱和數據庫關聯,方便用戶修改回路名稱。如下圖所示,某段時間內的各配電回路的用電量,用戶可以直接打印報表,可以以EXCEL格式另存到其他位置。 見圖(7)。

916蘇州現代傳媒廣場酒店電能管理系統能源管理系統-小結3033.png 

圖(7 電能報表

系統通訊結構示意圖,主要顯示系統的組網結構,系統采用分層分布式結構,同時監測間隔層設備的通信狀態。紅色表示通訊故障,綠色表示通訊正常。見圖(8)。

916蘇州現代傳媒廣場酒店電能管理系統能源管理系統-小結3119.png 

圖(8)系統通訊結構示意圖

4  結束語

隨著社會的發展及電力的廣泛應用,電能管理系統已成為全國各地主要工程項目、標志性建筑/大型公共設施等大面積多變電所用戶的必然選擇,本文介紹的Acrel-3000電能管理系統在蘇州現代傳媒廣場酒店的應用,可以實現對樓層和變電所配電回路用電的實時監控與電能管理,不僅能顯示回路用電狀況,還具有網絡通訊功能,可以與智能網關、計算機等組成電能管理系統,方便值班人員的遠程管理,利于節省電能抄表的時間,將信息化帶入配電監控。系統實現對采集數據的分析、處理,實時顯示變電所內各配電回路的運行狀態,對分合閘、負載越限具有彈出報警對話框及語音提示,并生成各種電能報表、分析曲線、圖形等,便于電能的遠程抄表以及分析、研究。該系統運行安全、可靠、穩定,為變電所用戶解決用電問題提供了真實可靠的依據,取得了較好的社會效益。2]

 

參考文獻:

[1].任致程 周中. 電力電測數字儀表原理與應用指南[M]. 北京. 中國電力出版社. 2007. 4

[2].周中等編著. 智能電網用戶端電能管理與電能管理系統產品選型及解決方案[M]. 北京. 機械工業出版社. 2011.10

 

作者簡介:

戴金花,女,本科,江蘇安科瑞電器制造有限公司,主要研究方向為智能建筑供配電監控系統。Email:daijinhua@email.acrel.cn QQ :2881068604 手機:18860995103 電話:0510-86179967 傳真:0510-86179975 網址:http://www.jsacrel.cn/

 

 

 

 


 
江蘇安科瑞電器制造有限公司
所在區域: 江蘇.無錫 郵編: 214405
公司地址: 江蘇省江陰市南閘鎮東盟工業園區東盟路5號 聯系人:仲曉棟 先生 (銷售)
辦公電話: 0510-86179967 傳真: 0510-86179967
移動電話: 18795656237 電郵: 登錄查看或通過本網留言
公司主頁:
通過中國電氣自動化網在線聯系該用戶:
關于:
需求意向:
* 驗證碼: 點擊可刷新
 
用戶: 密碼:  
如果您還不是中國電氣自動化網(cqhnbgb.com)的注冊用戶,立刻免費注冊

   企業新聞 更多
· 皮爾磁:亮點搶先看!皮爾磁登陸2...
· 皮爾磁:IO-Link Safe...
· 皮爾磁即將亮相2026漢諾威工博...
· 皮爾磁:輕松實現廢水回收系統的全...
· 皮爾磁信息安全咨詢現采用標準CS...
· 皮爾磁:輕松實現光柵屏蔽功能的小...
· 皮爾磁入選《德國家族企業的秘密》...
· 皮爾磁:安全雷達讓手動重啟成為歷...
  產品新聞 更多
· 皮爾磁:高可用性安全傳感器,讓設...
· 皮爾磁參展interpack 2...
· 皮爾磁:重型貨架上層物料存取防撞...
· 皮爾磁:安全PLC的升級:不換代...
· 皮爾磁:安全毫米波技術:重新定義...
· 皮爾磁:ISO14119防止安全...
· 皮爾磁:從標準到實踐的計算橋梁...
· 皮爾磁:理解安全認證與標準:全球...

廣告服務 | 關于我們 | 網站地圖 | 分類索引 | 服務條款 | VIP會員服務 |《電氣自動化企業大全》| 版權聲明

客服專線:0898-68552405     媒體合作QQ:910167442
中國電子商務服務聯盟成員單位 瓊ICP備17003754號
中國電氣自動化網 版權所有 © Copyright By Electric Automation of China